- Compliance Office, OnFinance AI
- Posts
- How Fast Can You Spot a Compliance Violation?
How Fast Can You Spot a Compliance Violation?
The Compliance Clock is Running - Are You Keeping Up?
Ever wondered if you’re missing a hidden compliance landmine?
In the BFSI world, missing even one detail can lead to expensive penalties or worse, a damaged reputation. Yet every other day, new circulars arrive, departmental tasks keep piling up, and deadlines slip through the cracks. Sound familiar?
Now, imagine spotting that compliance violation weeks in advance—automatically.
Hello from the ComplianceOS AI Team - If you’ve ever had to frantically sift through circulars, confirm your department’s compliance status, or chase colleagues for evidence, you know the pain. Compliance teams in banking, insurance, asset management, and beyond navigate a never-ending stream of regulations. It’s high-risk, high-stakes work: missing a single regulatory directive can mean steep penalties and reputational damage.
So, how fast can YOU spot a compliance violation?
With the right AI assistant in your corner—faster than you think.
Meet ComplianceOS: Your Instant AI Watchdog

All circulars are automatically added on the dashboard, no need to manually add
Lightning-Fast Circular Tracking: Our engine parses new circulars in seconds, auto-assigning tasks to the right teams.
Real-Time Alerts & Dashboards: Instead of stumbling upon an overdue requirement at the eleventh hour, you get color-coded warnings the moment there’s a risk of non-compliance.
Auto-Generated Actionables: No more manual grunt work. Each clause becomes a clear to-do with deadlines, department tags, and real-time completion tracking.
Evidence Collection & Consolidation: Big regulatory audits demand proof. Our platform ensures every piece of evidence is where it needs to be—no more last-minute scramble.
NeoGPT: Your AI Compliance Officer: Trained specifically for BFSI sector, Thinks like a compliance professional, Eliminates human error.
A Quick Peek at the Flow

New Circular Issued → Instant AI Parsing
Our system extracts key mandates, identifies impacted departments, and sets up tasks automatically.
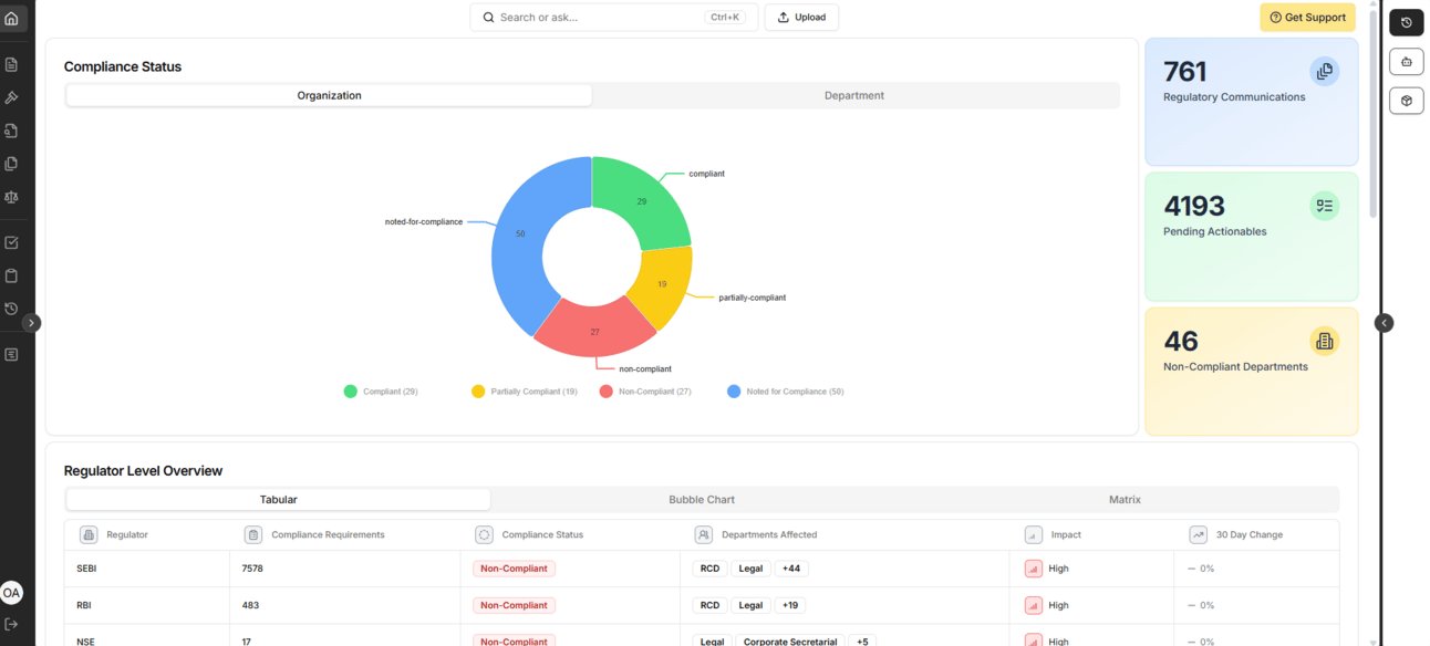
Compliance Status in One Click
Get a unified view: which tasks are on track, which are overdue, and what’s hitting your budget.
Department & Team Breakdown
Drill down by department or by individual, so you can guide (or nudge) the right people at the right time.
Audit-Ready Reporting
Need evidence for the regulator? Generate an audit report with a single prompt, referencing all submissions, communications, and actionables in one place.
Your Role is Evolving!
Here’s How We Help We’re not just a tool; we’re your AI co-pilot that thinks, “What would a compliance officer do?” Built for the BFSI sector, our AI is trained on real-world regulatory frameworks. Whether it’s a minor RBI guideline tweak or a brand-new SEBI directive, you’ll have eyes on it from the moment it goes live.
What’s Next? Compliance doesn’t have to be a chore. It can become a competitive edge. If you can spot a violation (and fix it) faster than your peers, you’re already leagues ahead.
Interested in seeing the speed and simplicity for yourself?
Just reply here or shoot an email to [email protected]. We’ll set up a quick demo and show you the insane difference this makes—no fluff, just real-time results.